Hello everyone, you can download gotop for Ubuntu and experience one of the best and my current favorite graphical system monitor on any of my current Linux installations, which by the way are Ubuntu 22.04 and Linux Mint 22.1.
Today we will highlight some reasons why you should go ahead and try gotop especially if you want a GUI(graphical interface unit) software to use on your command line that will make it easy for you to type your commands, follow what you typed in the past and basically just make your job a lot easier and faster. I honestly still don’t quiet get why some people actually hate GUI software for Ubuntu and Linux overall. I get that the MS-Dos look is nice and standard but having a GUI makes my job easier especially if I want to quickly track down something with my eyes first instead of even typing a certain command. I am leaning towards GUI enabled apps for almost everything. How about you? Let me know in the comments what you think.
What Is gotop About?
gotop is a terminal based graphical activity monitor inspired by gtop and vtop and written in the Go language.
The growing command line tool already supports mouse clicking and scrolling, plus it comes with vi-keys, and it displays the CPU, memory and network usage history using colored graphs, while also displaying their current values. gotop also shows the disk usage, temperatures and a top process list, which includes CPU and memory usage.
Gotop features:
- built-in color schemes (default, default-dark, solarized and monokai)
- option to only show CPU, Mem and Process widgets
- option to set the polling rate for CPU and Memory widgets
- option to show each CPU or the average CPU usage in the CPU widget
- option to show temperatures in Fahrenheit degrees (instead of the default Celsius)
[contentblock id=8 img=adsense.png]
Install gotop on Ubuntu
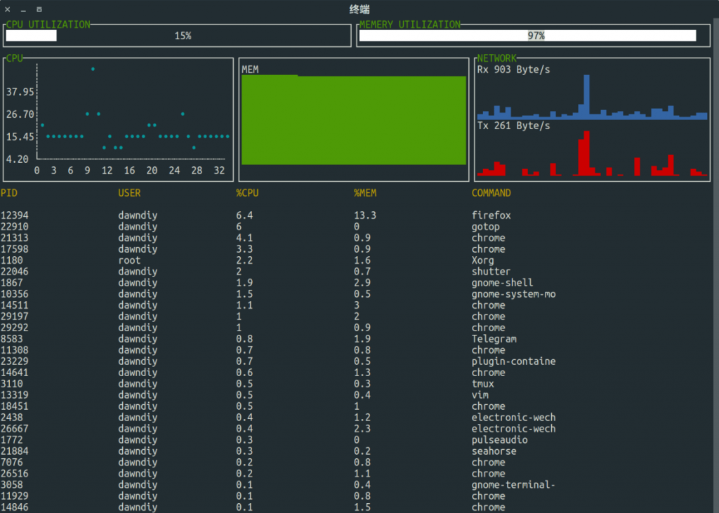
gotop Screenshot
Remember to like our facebook and our twitter @ubuntufree for a chance to win a free Ubuntu laptop every month!
Today’s articles you should read: Zenkit for Ubuntu, Remmina for Ubuntu, Mailspring for Ubuntu, Vectr for Ubuntu & Chromium for Ubuntu
